Why Is It Important to Scrape Emirates Flight Data in Middle East for Dubai Markets?

13 Feb, 2026
Scrape Emirates Flight Data in Middle East for Dubai Markets

Introduction

The aviation sector in the Middle East has transformed into one of the most strategically important air travel markets in the world. At the center of this transformation stands Emirates Airlines, a globally recognized carrier headquartered in Dubai. As competition intensifies and airfare pricing becomes increasingly dynamic, businesses are turning to advanced data solutions to stay ahead. One of the most powerful strategies in this space is to Scrape Emirates Flight Data in Middle East, which enables companies to systematically collect, analyze, and leverage airline data for competitive intelligence and revenue optimization.

In today’s digital economy, accurate and timely information determines business success. Emirates Flight Data Scraping Services provide organizations with automated mechanisms to gather flight schedules, fare details, availability data, and route information directly from airline platforms and associated digital channels. Instead of manually checking fares or relying solely on third-party aggregators, businesses can build structured datasets that provide continuous, real-time insights.

To further enhance efficiency and scalability, many enterprises choose to Extract Emirates Flight API Data. API-driven extraction allows structured retrieval of information such as departure times, arrival schedules, seat classes, fare rules, baggage policies, and pricing breakdowns. This structured access ensures higher accuracy and seamless integration into travel portals, analytics dashboards, and enterprise systems.

Why Emirates Flight Data Matters in the Middle East?

Why Emirates Flight Data Matters in the Middle East

The Middle East functions as a global aviation bridge connecting Asia, Europe, Africa, and the Americas. Emirates Airlines operates a vast international network, making it a key player in regional and global connectivity. Monitoring its flight and pricing data provides insights not only into travel demand but also into broader economic and tourism trends.

Through Middle East Emirates airfare data scraping, companies can continuously monitor ticket price fluctuations across various routes. Airfare prices change frequently due to factors such as:

  • Seasonal travel demand
  • Major global events
  • Fuel price volatility
  • Competition from other airlines
  • Seat inventory levels
  • Advance booking windows

By capturing this information over time, businesses can analyze fare volatility patterns and identify pricing strategies used across different travel corridors.

For example, fares between Dubai and London may rise sharply during peak tourist seasons or international exhibitions. Meanwhile, routes to emerging markets may reflect competitive pricing to stimulate demand. These insights are valuable for travel agencies, tourism planners, and airline competitors.

Understanding Flight Price Data Intelligence

Airline pricing is driven by highly advanced revenue management systems. Emirates dynamically adjusts ticket prices based on demand signals, remaining seat inventory, customer search behavior, and competitor activity. This is where Flight Price Data Intelligence becomes crucial.

By analyzing scraped flight data, businesses can understand:

  • How prices shift daily or hourly
  • Differences between economy, premium economy, business, and first-class fares
  • The impact of early booking discounts
  • Last-minute price surges
  • Fare segmentation across regions

With this intelligence, travel technology platforms can optimize fare displays, forecast price trends, and deliver predictive booking recommendations to customers.

Leveraging Advanced Scraping APIs for Scalable Data Collection

Modern extraction systems rely on automated interfaces such as Global Emirates flight data Scraping API. These APIs allow large-scale data retrieval across multiple routes and dates without manual intervention. Structured APIs ensure consistency in data fields and reduce errors during collection.

In fast-changing airfare environments, real-time tracking is essential. A Real-Time Flight Data Scraping API captures live pricing updates, availability changes, and schedule modifications as they occur. Since airfare pricing may update multiple times per day, real-time scraping ensures that businesses operate with the most current information available.

This capability is particularly important for:

  • Online travel agencies (OTAs)
  • Meta-search engines
  • Corporate travel management firms
  • Price comparison websites

Without real-time updates, platforms risk displaying outdated fares, which can harm user trust and reduce conversion rates.

Route and Schedule Intelligence Across the Region

Route and Schedule Intelligence Across the Region

Airlines frequently adjust their route networks to optimize performance and meet market demand. Emirates often introduces seasonal destinations, increases frequencies on high-demand routes, or modifies departure timings. Through Middle East Emirates Route & Schedule Data Extraction, companies can monitor these operational shifts.

Extracting route and schedule data enables:

  • Analysis of flight frequency between city pairs
  • Identification of high-capacity corridors
  • Tracking of new route launches
  • Monitoring aircraft deployment strategies

For example, increased frequency between Dubai and Riyadh may signal rising business travel demand. Similarly, seasonal European routes may reflect tourism-driven strategies. This type of intelligence benefits airport authorities, hospitality businesses, and tourism boards seeking to align their services with travel flows.

Dynamic Pricing Insights from Dubai Hub Operations

Dubai International Airport (DXB) is Emirates’ primary hub and one of the busiest airports worldwide. Monitoring pricing behavior from this hub is particularly valuable. By choosing to Scrape Emirates dynamic pricing data in Dubai, businesses can observe how ticket prices fluctuate based on travel demand, events, and booking patterns.

Dynamic pricing insights help answer key questions:

  • How do fares change during Ramadan or Eid holidays?
  • What is the price difference between weekday and weekend departures?
  • How early do price increases begin before major global events?
  • How does business travel pricing differ from leisure travel pricing?

These insights allow travel platforms to build smarter algorithms for demand forecasting and customer targeting.

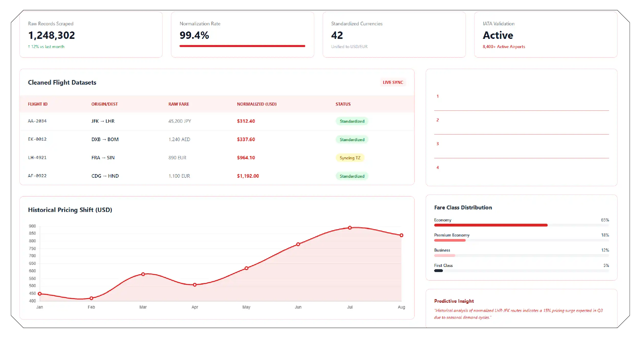
Structuring and Managing Large Flight Datasets

Structuring and Managing Large Flight Datasets

Once flight data is collected, proper structuring is essential. Raw scraped data often requires cleaning, normalization, and standardization. For instance:

  • Currency conversions must be standardized
  • Airport codes must align with IATA standards
  • Time zones must be synchronized
  • Fare classes must be categorized properly

Clean datasets can then be stored in cloud data warehouses or integrated into analytics platforms for long-term trend analysis.

Historical flight data allows organizations to build predictive models that anticipate pricing shifts and identify seasonal demand cycles.

Strategic Benefits for Businesses

Scraping Emirates flight data offers measurable advantages:

  • Improved competitive benchmarking
  • Enhanced fare forecasting accuracy
  • Smarter pricing recommendations
  • Optimized marketing campaigns
  • Reduced corporate travel costs

For example, a corporate travel management firm can monitor Emirates’ fares across frequently traveled routes and advise clients on optimal booking periods.

Future Outlook of Emirates Flight Data Intelligence

Future Outlook of Emirates Flight Data Intelligence

As digital transformation accelerates in aviation, data extraction will evolve to include even more granular insights. In the coming years, Middle East Emirates Fare & Availability Scraping will likely integrate predictive analytics and AI-driven automation, enabling smarter fare comparison and revenue strategies.

Businesses investing in Middle East Emirates Flight Price Monitoring systems will gain long-term advantages through automated alerts, historical data modeling, and dynamic reporting tools.

Furthermore, combining Emirates data with other carriers into a unified Global Flight Price Trends Dataset allows companies to evaluate global competitive positioning, compare pricing behavior across airlines, and detect macro-level airfare trends.

How Travel Scrape Can Help You?

1. Access to Accurate and Real-Time Flight Intelligence

Our data scraping services deliver highly accurate and real-time flight information, including fares, schedules, seat availability, and route updates. In a market where airline prices change multiple times a day, having instant access to fresh data allows your business to make faster and more informed decisions. Real-time intelligence minimizes pricing errors, improves customer trust, and strengthens your competitive position.

2. Advanced Automation with Scalable Infrastructure

We use automated scraping frameworks and scalable infrastructure to collect large volumes of airline data efficiently. Whether you need data for multiple routes, different travel dates, or various cabin classes, our system ensures seamless extraction without manual intervention. This scalability supports startups, travel aggregators, and enterprise-level platforms alike.

3. Structured, Clean, and Analytics-Ready Datasets

Raw data is only valuable when properly structured. Our team ensures extracted data is cleaned, normalized, and formatted for direct integration into your analytics systems. From currency standardization to time-zone alignment and fare categorization, we deliver datasets that are ready for reporting, forecasting, and business intelligence applications.

4. Custom Solutions Tailored to Your Business Goals

Every business has unique data needs. We provide customized scraping solutions based on your specific objectives — whether it’s fare monitoring, route intelligence, competitor analysis, or dynamic pricing tracking. Our flexible approach ensures you receive precisely the data fields and delivery formats that align with your operational requirements.

5. Competitive Advantage Through Data-Driven Strategy

By leveraging our data scraping services, you gain actionable insights that help optimize pricing strategies, forecast demand trends, and monitor market shifts. Access to consistent and comprehensive flight data enables smarter decisions, stronger market positioning, and sustainable long-term growth in the competitive aviation and travel industry.

Conclusion

The Middle East aviation market is data-intensive, competitive, and constantly evolving. Emirates Airlines, as a global aviation leader, generates vast amounts of valuable operational and pricing data. Organizations that strategically leverage Scrape Emirates Flight Data in Middle East capabilities gain access to real-time intelligence, predictive pricing insights, and comprehensive route analytics.

By utilizing structured APIs, advanced scraping tools, and robust data analytics frameworks, businesses can transform raw flight data into powerful decision-making assets. In an industry where pricing shifts within minutes and competition remains fierce, actionable flight data intelligence is no longer optional—it is essential for sustainable growth and strategic advantage.

Ready to elevate your travel business with cutting-edge data insights? Scrape Aggregated Flight Fares to identify competitive rates and optimize your revenue strategies efficiently. Discover emerging opportunities with tools to Extract Travel Website Data, leveraging comprehensive data to forecast market shifts and enhance your service offerings. Real-Time Travel App Data Scraping Services helps stay ahead of competitors, gaining instant insights into bookings, promotions, and customer behavior across multiple platforms. Get in touch with Travel Scrape today to explore how our end-to-end data solutions can uncover new revenue streams, enhance your offerings, and strengthen your competitive edge in the travel market.